
One Platform for the Entire AI Lifecycle
Models are a commodity. Business impact is created through the management of context, data, and tools across the entire AI lifecycle.

Build complex agents you can trust in production
Create, version, and test prompts independently of your application code. Collaborate with subject matter experts using the Playground, access 200+ models through the LLM Router, and integrate with any framework via our SDK.
Version-controlled prompts with production, staging, and dev labels.
Test prompts and model parameters with instant results.
200+ models, one API. Automatic cost tracking and control.
Design complex, ambiguous, multi-step interactive systems seamlessly.
Connect your tools, systems, and enterprise context
Securely store API keys and credentials with the Secrets Manager, connect business tools through MCPs, and bring your enterprise knowledge to your agents.
Encrypted credential storage referenced across projects.
Connect tools and services via APIs and MCP servers.
Vectorized enterprise context for agent retrieval.
Chat interface for testing and interacting with deployed agents.




Launch production-ready agents and run reliably at scale
Deploy any AI service to production through a streamlined infrastructure layer built on Kubernetes, with a CLI that abstracts away container orchestration so you can focus on building.
Fully isolated staging and production environments.
Deploy via iai CLI with YAML configs and GitOps sync.
Kubernetes-backed scaling under variable workloads.
Track uptime, latency, and resource usage per service.
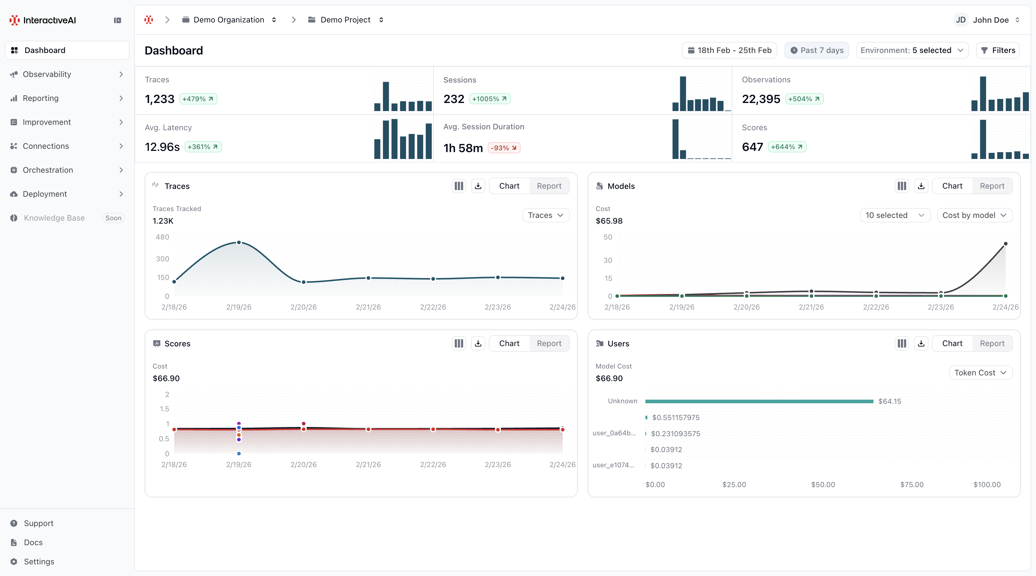
Monitor every run, from traces to business outcomes
Full observability into your AI systems. Every trace captures inputs, outputs, latency, cost, and every intermediate step. Track users and visualize performance through pre-built dashboards.
Compound performance into proprietary AI assets
Turn every interaction into long-term intelligence. Domain experts annotate traces to establish ground truth, evaluators automate quality scoring at scale, and datasets capture successful patterns for systematic testing.
Enterprise-grade security, built in
Your data never leaves your control. You own it. We provide the infrastructure and intelligence.




Frequently Asked Questions
Common questions about building and deploying AI agents with our platform.
Start Building Scalable Enterprise AI
Build any agentic system that gets better everyday. Join leading enterprises transforming their operations with AI.
